Reports: Full tax report and multiple filters

Completing a tax report has never been easier.

At Bitfinex we always strive to provide the best service for professional traders. We are continually expanding and optimizing our offering to provide the state-of-the-art trading tools that our clients require. Feedback from our clients is incredibly valuable to us and we take pride in continuously improving our user experience. In line with this commitment, we are pleased to present a simple way to generate tax reports. Clients can select the required dates and the Bitfinex platform will take care of the rest.

If you have additional feedback on how we can improve our reports, please reach out to or send a pull request to our GitHub repositories.

Full tax report

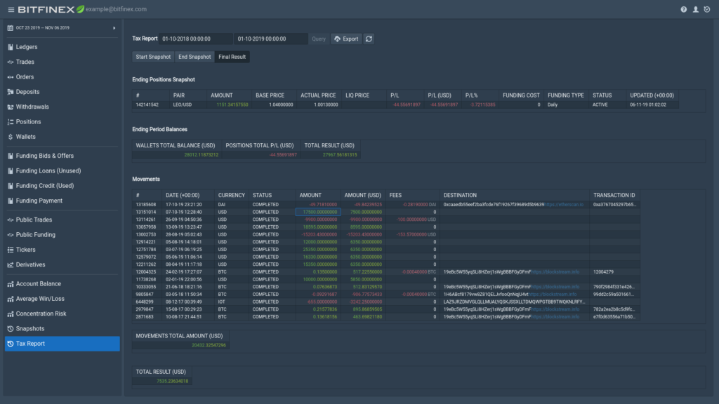
This new section lets a user create his or her tax report by selecting the relevant dates for the generation of the report. The report will be displayed in the “Final Result” tab:

Ending Positions Snapshot: Snapshots of the active positions at the selected end period with full details for each of them.

Ending Period Balances: Total balances between all wallets and positions expressed in US Dollars.

Movements: All deposits and withdrawals completed during the specified period.

Movements total amount (USD): The total result of movements expressed in US Dollars.

Total result (USD): Total gains or losses during the selected period, expressed in US Dollars.

Full tax report example

“Start snapshot” and “end snapshot” details the snapshots at the start or end of the period, with details of wallets, positions and tickers used to calculate the final result.

3 Sections of snapshots: positions, tickers and wallets

This is explained in more detail in the previous note:

New Tools for an Enhanced Report

All the results can be exported to CSV and in the near future, they can be digitally signed, in order to confirm that they were exported from Bitfinex.

Multiple filters

Another amazing feature added to the online version and software is the ability to filter both results and CSV export with different filters such as greater than, equal, includes, etc. As shown on the following gif:

Additional improvements

1 — Signed fees as for derivatives rebates.

2 — Derivatives section.

3 — Improved time zone management.

4 — Improved pair selection.

5 — Mobile App integration.

Download Instructions

To use this new software there are two options:

Option 1: Download the framework for Windows/Mac/Linux from github.com/bitfinexcom/bfx-report-electron/releases.

Option 2: Download the NodeJs/ReactJs software from github.com/bitfinexcom/bfx-reports-framework and follow the linked instructions on how to install it.

Once installed, create a set of read-only keys via bitfinex.com/api. Make a note of them as they will be required to log in.

Use both API and Secret Key to log in and wait until synchronization with the cloud is complete.

To run framework on a network different from that of localhost, add to init the IP or URL as following:

./init.sh -i XX.XX.XX.XX (being XX.XX.XX.XX the ip)

or

./init.sh -u URL

Future Plans

There are a variety of enhancements in the pipeline for the reports in 2019. These include:

  • Trade volume and fees report
  • Performing loan report
  • Export tax reports digitally signed
  • New subsite for improved downloading of public data
  • Optimized framework for sharing data between users
  • The hosted version of the reports

While we have many plans for our reports moving forward, what matters most is developing a framework that matches the needs of our users. To assist us, please reach out with feedback.

Trading Starts Here

Master your financial future.
Use the best tools to succeed